RCMS – RobustLink
The essential tool for operating a connected device fleet
See fleet health in real time, surface the devices that need attention, and move from insight to action in a click. Diagnose with live status, data usage, and signal strength, then fix confidently with signed updates, controlled configuration, and remote CLI when you need precision. Zero-Touch templates turn a proven build into a repeatable one across thousands of sites, with roles, logs, and rollbacks that keep operations and IT aligned.
Want to learn more about the power of RCMS and its individual modules? Use the button below to speak to our team and request a demo of everything RCMS has to offer your business.

Why leading organizations run IoT fleets with RobustLink
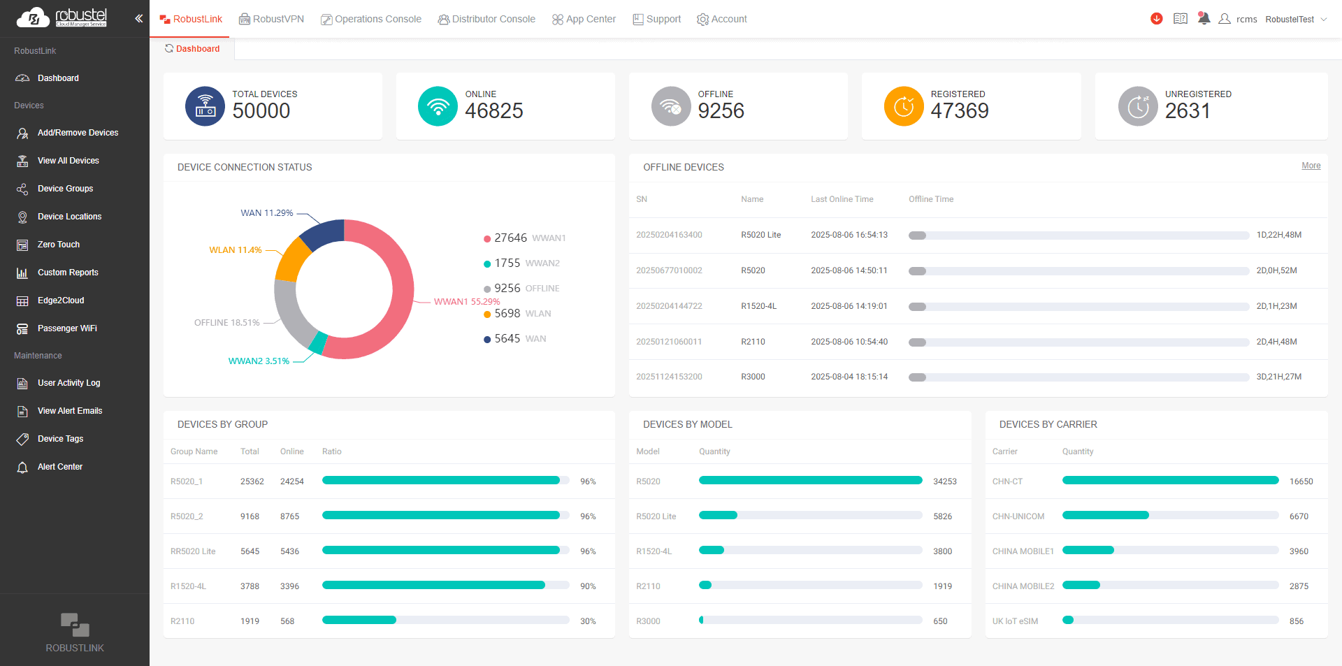
See only what matters, automatically
RobustLink watches fleet health in the background and handles routine checks for you. It raises targeted alerts for offline devices, unusual data usage, or degrading signal with the context you need and a direct path to the affected device or group. Scheduled checks, reports, and quiet automation keep noise low so your team only engages when judgment is required.

Fix fast—without losing control
When something needs attention, act from the same workspace: trigger preapproved remote actions, push signed updates, or open a browser-based CLI for precise changes. Every step is recorded with approvals and activity history, so you get speed when minutes matter and governance when the review arrives. Most issues resolve in one pass, without a truck roll.

Standardize once, scale without chaos
Templates capture firmware, app versions, and configuration with site variables, then apply by group on windows you define. RobustLink sequences jobs, handles retries, and supports clean rollback so large rollouts stay calm and predictable. As fleets grow by customer, region, or site, policy lives in one place—reducing drift and keeping outcomes repeatable.

Stay secure by design, not just in emergencies
Security becomes continuous work instead of break-fix. Use signed OTA to move devices to known-good baselines on a cadence, close known vulnerabilities, and advance through rings from pilot to production with confidence. Change history and device posture are visible at a glance, which keeps operations effective and IT comfortable.

Prevent drift and keep a known-good state
Detect configuration drift, mismatched versions, and out-of-policy settings before they become outages. Reapply the right template automatically or flag it for review, so devices return to standard without a fire drill. Your fleet stays consistent across models, regions, and teams—even as it scales.

Prove outcomes with evidence
Correlate alerts, actions, and telemetry on a single timeline to show cause and effect. Share reports that demonstrate how a change improved stability, performance, or cost, and close the loop with stakeholders. The result is a calmer operation, clearer accountability, and a faster path to the next improvement.

The Power of RCMS Doesn’t Stop Here
RobustLink is your command center, and RCMS is the platform around it. Explore modules that extend your reach, RobustVPN for secure remote access, Operations Console for estate-wide events, and Portal Manager for Wi-Fi Captive Portal control. See the full picture on the RCMS page and choose the pieces your team needs today.
RCMS Zero-Touch – Turbocharge your IoT Deployments
Zero-Touch in RobustLink: What it is and why it matters
Zero-Touch lets each device configure itself the moment it connects, so rollouts scale without adding stress to the team. You define one source of truth for firmware, apps, security rules, and network settings, then map it to groups by region, role, or customer. RobustLink applies the right build at the right time, records what changed, and keeps fleets aligned through planned updates. The result is consistent devices, fewer errors, and a steady security posture, while engineers focus on design and diagnostics instead of repetitive setup.
Check out our ‘Quick Pitch’ video to learn more
Real-World Use Cases: How Zero-Touch Solves Scale Pain Across Industries
Renewable Energy

At a remote solar farm in regional Australia, a team installs 150 gateways spread kilometres apart, each needing its own APN, VPN tunnel, and firmware policy. Manual preloading burns days and invites errors, and any onsite miss means a return trip and lost generation. With RobustLink Zero-Touch, devices ship with factory defaults; once powered, they register and automatically receive signed, approved configurations mapped to their site and role—APN, VPN, firmware, and security rules included. The crew fits the hardware and leaves while provisioning, verification, and drift protection happen from the cloud, so there are no truck rolls, no missed service levels, faster time to revenue, and a fleet that stays consistent.
Smart Manufacturing

At a global electronics manufacturer running 24/7 lines in China, Germany, and Mexico, edge gateways collect sensor data, push OT logs, and drive quality alerts—but ad hoc fixes create configuration drift, firmware mismatches, and security gaps. With RobustLink Zero-Touch, IT defines templates by line or device group, pins versions and policies, and lets each gateway reconcile to the standard automatically. When change is needed, updates roll out with one command across sites during defined windows, with success checks and clean rollback. The result is a consistent, compliant fleet, less downtime, and a clear digital thread from plant to cloud.
Smart Cities

In a mid-sized European city rolling out smart lighting, parking sensors, and flood detection across 30 districts, each with its own subcontractors and timelines, training everyone and centralizing provisioning is unrealistic. With RobustLink Zero-Touch, devices ship pre-enrolled; once powered and connected, they self provision with signed, approved configurations, register to RCMS, and report status. City IT gets secure, standardized, hands off deployment at scale, clear audit trails, and contractors simply install and move on.
Work with IoT Experts who Respect your Industry Knowledge
You know your industry best. We bring deep expertise in IoT device development and deployment, turning your goals into stable designs, repeatable profiles, and smooth rollouts. Together we build a long term partnership that supports scale, growth, and efficiency.
